变频恒压供水设备和无负压供水设备的供水原理发表时间:2015-04-30一、供水设备之两个设备运行的原理区别:
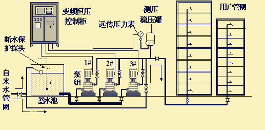
1、变频恒压供水设备:变频恒压供水需要水箱蓄水,供水机组需从水箱抽水来给用户供水,所以恒压变频设备无论什么情况下,都是需要启动水泵来供水。
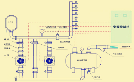
2、无负压供水设备:无负压供水设备无需水箱,供水系统自带稳流罐,能蓄少量的水,在设计时,计算无负压压力,要减去自来水的水压,因此水泵的选型扬程更低,在运行时,低区供水,无负压设备能利用自来水管网压力供水,无需启动水泵供水。
总结:无负压供水设备是与自来水管网相连接的,而恒压供水设备是与水箱或水池相连接的。

无负压供水设备工作示意图

变频恒压供水设备工作示意图