公司新闻

成套供水设备4个供水方案说明

    广一水泵厂下面为大家介绍成套供水设备的4种供水方式解决方案。
水池自吸式供水方式解决方案:
水池自吸式供水方式解决方案
    这种供水方式水池的水面低于水泵的进水口,成为自吸式,水泵吸水不可靠,容易出现掉水引水的现象,解决的办法是设置引水罐,如上图,泵前加一引水罐。
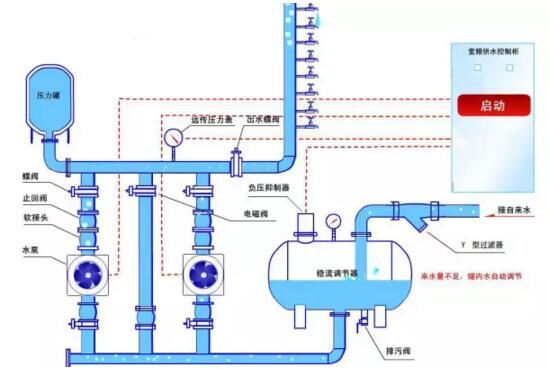
水池自灌式供水方式解决方案:
水池自灌式供水方式解决方案
    这种供水方式水池的水面高于水泵的叶轮,使水泵的叶轮处于全淹没的状态,水泵吸水可靠。根据实际需要可设置2—4台水泵并联恒压供水,泵组全部循环软启动,根据用水量的大小控制自动补泵和减泵,几台泵自动定时交换运行,根据使用场所的不同实现变量恒压、变量变压供水,进一步提高节能效果。
深井供水方式解决方案:
深井供水方式解决方案
    此供水方式适合自备深井的用户,通过变频控制深井泵的转速,始终保持水泵出口压力恒定,来满足用户的不同时期用水量的变化。由于此供水设备不需再建水塔,设备占地小,建设周期短,另外水质无二次污染,水泵软启动软停车,故障率低,设备大修周期延长,使用寿命大大提高。
水井变频供水方式示意图:
水井变频供水方式示意图
    设备采用潜水泵变频控制,可以是一台泵,也可以控制多台泵,每台泵均根据用水量的变化自动投入运行。
变频供水方式解决方案:
变频供水方式解决方案
    变频恒压供水系统采用一键式设定压力(直接在面板上设定目标压力则可),采用一个压力传感器(反馈为4~20mA或0-10V)检测管网中压力,压力传感器将信号送入变频器PID回路,PID回路处理之后,送出一个水量增加或减少信号,控制电机频率。 另外,随着用水量的减少,变频器自动减少输出频率,达到了节能的目的。能做到用水则启动,不用水则休眠停止。

Copyright © 2010-2020 广一泵业集团有限公司版权所有